티스토리 뷰

🌄 서론
정신없었던 한 해를 돌아보며 시간이 참 빠르다고 느끼는 요즘.
2024년의 첫날이 엊그제 같았는데, 벌써 한 해가 지나고 이렇게 회고 글을 쓰고 있네요. 2024년은 제게 큰 전환점이 된 해였어요. 변화도 많았고, 고민도 많았고, 그만큼 성장도 있었던 시간들이었습니다. 그래서 이번에는 제가 한 해 동안 어떤 일들을 했는지, 그리고 그 과정에서 어떤 생각과 배움을 얻었는지 천천히 돌아보려고 합니다.
💪 3월, 퇴사와 새로운 도전의 시작
2024년 초, 정말 고민이 많았어요. 회사 내부의 여러 문제들로 마음속에 의구심이 쌓이고, 미래에 대한 불안감이 커지기 시작했거든요. 그러던 중, 회사에서는 5년 계약과 퇴사 중 하나를 선택하라는 통보를 받았고, 이전에 회사에 대한 기대가 많이 떨어진 탓에 스스로 퇴사를 결심했지만, 내심 두려웠어요. ‘내가 과연 잘 하고 있는 걸까?’라는 생각이 떠나지 않았죠.
퇴사는 쉬운 선택이 아니었지만, 더 성장하기 위한 시간을 갖고 싶었어요. 그래서 항해플러스라는 교육 과정에 지원하면서, ‘지금 이 순간은 나 자신에게 집중하자’는 마음으로 새로운 도전을 시작했답니다.
🚢 항해플러스 프론트엔드 1기와 동료들, 온보딩 매니저 활동

항해플러스는 제가 처음 개발을 시작하던 시절로 돌아간 듯한 느낌을 받았어요. 열정과 에너지가 넘치는 사람들로 가득해서, 수업을 듣는 동안 잊고 있던 개발에 대한 즐거움과 영감을 다시 느낄 수 있었습니다.
특히 여기 신청하신 분들 대부분이 현직자들이셨는데, 주말과 퇴근 후의 시간을 쪼개가며 자기계발을 위해 도전하는 모습을 보면서 정말 대단하다는 생각이 들었습니다..👏👏 저도 그 에너지에 자연스럽게 영향을 받으면서, 제 개발자로서의 태도와 목표를 다시 정립하게 해준 소중한 시간이었어요.
항해플러스에서는 10주 동안 시니어 개발자분들의 멘토링 아래 React 작동 원리, CI/CD, Git Flow, 디자인 패턴, TDD, 성능 최적화 등 주니어 개발자가 꼭 알아야 할 내용을 체계적으로 학습했어요.
또한 6주차부터는 팀 프로젝트를 진행했는데 그중에서 저는 팀장을 맡아 그동안 학습한 내용들을 바탕으로 선행 학습을 주도하며 스프린트, 회고, 코딩 컨벤션, Git Flow, Git Wiki 등을 적극적으로 활용해 협업 문화를 구축하려고 노력했습니다.
여기에서 한 가지 특별했던 건, 팀 프로젝트에서 OpenAI API를 활용해 자동 README 작성 및 추천 빌더를 만들었던 경험이에요. 처음에는 단순히 프로젝트에 AI 기술을 사용해보고 싶어서 시작했는데, 프로젝트를 만들면서 점점 AI 기술의 가능성에 관심이 생겼던 거 같아요.
덕분에 자연스럽게 LLM(대규모 언어 모델)과 파인튜닝 같은 새로운 개념도 접하게 되었고, AI라는 분야에 대해 관심이 생겨 그때 잠시 AI 개발자로 전향하는 것도 고민했었습니다만...ㅎㅎ 하지만 아직은 프론트엔드 개발자로서 서비스에 기여하고 싶다는 생각이 더 커서 AI 개발자로 전향하는 건 살짝 미뤄두기로 했습니다. 그래도 그 경험은 제게 AI에 대한 관심을 키워주는 계기가 되었고, 여전히 기회가 된다면 꼭 한 번 깊게 배워보고 싶다는 생각을 가지고 있어요!

마지막으로, 프로젝트 발표 때 제가 팀 발표를 맡게되었는데, 오랜만에 많은 사람들 앞에서 발표하다 보니 긴장도 됐지만, 4주 동안 우리 팀이 열심히 준비한 프로젝트를 소개할 기회를 얻은 것에 감사하며 기쁜 마음으로 발표를 잘 마무리했던 것 같아요. 이렇게 항해플러스 과정을 잘 마무리하며, 많은 것을 배우고 얻었다고 생각합니다.

그리고 프로젝트가 끝난 후, 항해플러스 담당자님께 좋은 평가를 받아 항해플러스 프론트엔드 3기 온보딩 매니저로 3개월간 활동하는 기회를 얻었습니다. 온보딩 매니저는 새로운 교육생들이 교육 과정에 잘 적응할 수 있도록 돕는 역할이었는데, 교육 프로그램과 프로세스 전반을 소개하고, 사전 교육 자료를 안내하며, 학습 초반의 방향성을 잡아주는 일을 맡았습니다.
제가 처음 교육을 시작했을 때 받았던 도움을 이번에는 소개하는 입장이 되다 보니, 새롭고 뜻깊은 경험이었어요. 이 과정에서 저도 기본기를 다시 한번 점검할 수 있었고, 팀원들의 성장을 도우며 많은 보람을 느낄 수 있었습니다.
🎨 관광데이터 활용 공모전 참여, 장려상 수상

👉 프로젝트 결과물 보러가기
http://course-maker.net
코스메이커
course-maker.net
2024년 5월부터는 공모전 준비에 올인했어요. 카카오와 한국관광공사가 주최한 관광데이터 활용 공모전이었는데, 거의 6개월 동안 하루종일 이 프로젝트만 진행했다고 해도 과언이 아닌,,, ㅎ
주변에서는 "이미 경력이 있는데 왜 이직하지 않고 공모전을 하느냐"는 질문을 많이 했어요. 하지만 저 스스로는 ‘지금 아니면 이런 경험을 언제 해볼까’라는 생각이 강했어요. 회사에 다니면 이런 활동에 참여해서 몰입할 기회가 드물 테니까요.


하지만 그 과정이 순탄했던 것만은 아니었어요. 팀원 한 분이 중도에 빠지는 일이 생기면서, 제가 팀원들의 사기를 끌어올려야 했죠. 리더로서의 역할이 부담스러울 때도 있었지만, 서로가 서로를 믿고 격려하며 끝까지 해낸 덕분에 장려상을 받을 수 있었습니다. 짝짝짝ㅠㅠㅠㅠ다들고생했다,,, 😭😭😭


공모전 마지막 날, 팀원들과 함께 그동안의 과정을 돌아보며 서로에 대한 피드백과 프로젝트 과정에서의 아쉬움들을 회고하는 시간을 가졌어요. 사실 제 마지막에 남은 감정은 함께 끝까지 달려준 팀원들에 대한 깊은 감사였어요.
우리 팀원들은 저를 제외하고 대부분 갓 졸업했거나 첫 취업을 준비하는 분들이었어요. 처음엔 ‘경험이 많지 않은 팀원들과 함께하는 게 과연 좋은 선택일까?’라는 오만한 걱정을 했던 제 생각이 부끄러워질 정도로, 팀원들은 열정적으로 배우고, 빠르게 성장하며, 끝까지 최선을 다하는 모습을 보여줬어요. 그 과정에서 저 역시 많은 자극을 받았고, 함께 성장하고, 파트 리더로서의 간접 체험..(?)을 하는 시간이였달까,, 팀의 방향을 잡고, 사기를 북돋우고, 어려운 상황에서 결정을 내리는 과정들이 결코 쉽지 않았지만, 그만큼 값진 배움의 시간들이라고 생각이 듭니다.
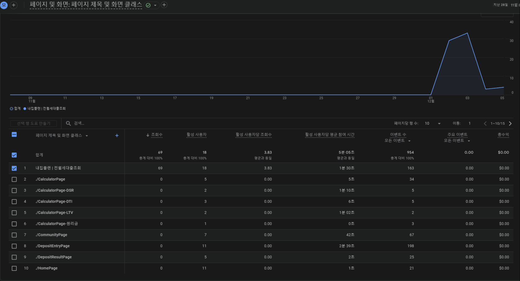
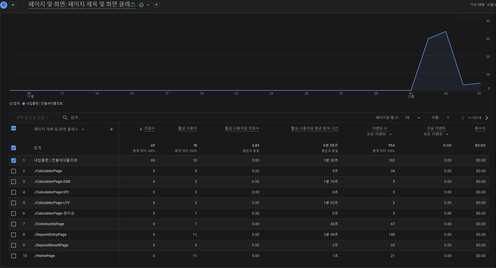
📊 전월세 대출 금리비교 사이드 프로젝트, 사용자 유입 2,000명 달성
👉 프로젝트 결과물 보러가기
https://myzipplan.com/
내집플랜 | 전월세대출조회
myzipplan.com

8월부터는 금융 도메인에서 근무했던 경험을 더 살리고 싶어서 전월세 대출 추천 서비스에 참여했어요. 인프런에서 우연히 발견한 프로젝트였는데, 운 좋게도 너무 좋은 분들과 함께하게 되어 정말 즐겁게 진행할 수 있었습니다. 지금 생각해도 최고의 선택! (이런게 럭키비키..?🍀🍀)
1️⃣ 구글 애널리틱스를 활용한 사용자 데이터 분석
우리는 2024년 실 사용자 유입 100명을 목표로 처음부터 사용자 중심의 서비스를 만들고 싶었고, 이를 위해 구글 애널리틱스를 활용한 사용자 데이터 분석에 집중했어요. 구글 애널리틱스를 통해 다음과 같은 데이터를 수집할 수 있었습니다.
1. 사용자가 우리 도메인에 머문 시간
2. 각 페이지 진입점을 트래킹해서 횟수 통계
3. 실시간 사용자 수
저희는 단순히 데이터를 확인하는 것에서 끝나지 않고, 사용자의 행동 패턴과 이탈 지점을 분석하는 데 집중했어요. 이를 위해 아래와 같은 유저 트리거(추적 지점)를 설정했습니다.
👉 소개 → 전세 입력 → 간편 목록 조회 → 유저 정보 입력 → 산출(로그인)

2️⃣ 사용자 이탈 분석 & 서비스 개선
데이터를 분석한 결과, 사용자 대부분이 인풋 3개를 넘기지 못하고 이탈하는 문제가 발생하고 있었습니다. 전월세 대출 추천 리포트를 만들기 위해 총 15개의 입력값을 요구했는데, 이 과정에서 사용자가 부담을 느껴 중간에 나가버리는 경우가 많았습니다. 이를 해결하기 위해, 우리는 사용자 페인포인트를 분석했고, 두 가지 주요 원인을 발견했습니다.
1. 신뢰도 부족 → ‘이 정보를 입력해도 괜찮을까?’ 하는 사용자들의 불안감
2. 입력값 과다 → 초반부터 너무 많은 정보를 요구하다 보니 사용자 피로도가 증가
이를 개선하기 위해서 세 가지 전략을 적용했습니다.
✅ 온보딩 페이지 개선 → “이 입력값은 신용도에 영향을 주지 않습니다”라는 안내 문구 추가
✅ 필수 입력값 축소 → 15개 → 8개 필수 항목으로 줄이기
✅ SNS 마케팅 강화 → 인스타그램 & 스레드에서 적극적으로 홍보하여 대출에 관심 있는 사용자들에게 노출
이러한 점들을 개선한 결과 사용자 반응이 좋아졌고, 결국 약 2000명의 사용자 유입을 달성할 수 있었습니다. 처음 목표했던 100명을 훌쩍 뛰어넘는 결과였고, 이 작은 성과가 우리 팀을 더욱 앞으로 나아가게 하는 원동력이 되었어요. 그리고 무엇보다, 사용자 데이터를 기반으로 실질적인 개선을 이루어냈다는 점에서 서비스의 가능성을 직접 확인할 수 있었던 값진 경험이었습니다.
3️⃣ 디자인 시스템 구축

프로젝트를 진행하면서 매번 순탄했던 것은 아니였는데요. 특히 1차 MVP를 출시한 이후, 기존에 각 페이지를 여러 팀원이 분산 개발하면서 몇 가지 문제가 발생했습니다.
초기 개발 단계에서 각 페이지를 여러 팀원이 분산 개발하면서 중복된 UI 컴포넌트 작성으로 코드 관리가 비효율적이었고, UI 일관성이 저하되는 문제가 발생했습니다. 이로 인해 디자이너분들께서 페이지 단위로 QA를 진행하게 되었고, 총 300개 이상의 QA를 처리해야 하는 상황까지 이르렀습니다. 원인에 대해서 생각해봤을때 프로젝트 설계 단계에서 이러한 공통된 UI에 대한 처리를 고민하지 않고 무작정 냅다 개발한게 문제였지 않았을까.. 하는 생각이 들었고, 이를 해결하기 위해 팀원들과 협의해 디자인 시스템을 구축하기로 결정했습니다.
✅ 컴포넌트의 재사용성과 확장성을 고려한 구조 설계
✅ 스토리북 도입 → 컴포넌트를 시각화하여 팀원들이 쉽게 이해하고 활용할 수 있도록 지원
이러한 개선 작업을 통해 개발 생산성을 높이고 디자인 일관성을 동시에 확보할 수 있었습니다. 이 경험을 통해서 잘 설계된 디자인 시스템은 명확한 타겟 설정과 페인포인트 해결을 통해 디자이너와 개발자 간의 협업을 원활히 하고, 재사용성과 일관성을 극대화한다는 점을 배울 수 있었습니다.
(디자인 시스템 구축 과정에 대한 자세한 내용은 아래 포스팅에서 다뤘습니다! )
https://coding-ocean.tistory.com/114
Storybook을 활용하여 디자인 시스템 구축하기(React + Yarn berry)
🏃♀️➡️ 개요이 글에서는 전세대출 서비스 사이드 프로젝트에서 컴포넌트 관리와, 스토리북(Storybook)을 도입하여 프로젝트 내에 디자인 시스템을 구축한 경험에 대해 공유하려 합니다.
coding-ocean.tistory.com
3️⃣ 앞으로의 진행 방향
1월 5일, 1차 프로젝트가 종료되면서 팀원들과 함께 회고를 진행하며 그 과정에서 우리가 앞으로 집중해야 할 목표들을 정리했고, 더 많은 사용자를 확보하고 기존의 아쉬운 부분을 개선하는 것을 최우선 과제로 삼았습니다.
올해는 다음과 같은 계획을 중심으로 프로젝트를 발전시켜 나가려고 합니다. 🚀
📌 사용자 정보 입력 단계 UX 개선 (A/B 테스트 진행)
사용자 입력 단계에서 최적화된 UX를 설계하여 이탈률을 낮추는 것이 가장 중요한 개선 과제 중 하나로 삼았습니다. 이를 위해 디자이너스(Designus) 플랫폼에서 진행된 UX 관련 설문 조사 결과를 참고하여, 사용자 경험을 개선할 수 있는 새로운 UI를 디자인할 계획인데요.


이 설문 조사에서는 사용자가 입력 과정에서 느끼는 불편함과 이탈 원인에 대한 인사이트를 얻을 수 있었어요. 이를 바탕으로, 개선된 UI와 기존 UI를 비교하는 A/B 테스트를 진행할 예정입니다.
✅ 사용자 입력 진행도를 시각적으로 제공 → 입력 완료율을 보여주는 프로그레스 바(progress bar) 추가
✅ 대출 성공 가능성 시각화 → 사용자가 입력을 진행하는 동안, 현재 입력된 정보를 기준으로 대출 가능성을 실시간으로 보여주는 UI 도입
✅ 단계별 피드백 제공 → 사용자가 입력을 완료할 때마다 ‘다음 단계로 가면 어떤 혜택이 있는지’ 즉각적인 피드백 제공
이러한 UX 개선 아이디어를 기반으로 기존 UI와 새롭게 디자인한 UI를 비교하는 A/B 테스트를 상반기에 진행할 예정이며, 실제 사용자 데이터를 분석하여 어떤 UI가 더 나은 경험을 제공하는지 확인할 계획입니다.
📌 애플리케이션 배포 & SEO 최적화

현재 서비스는 웹 기반으로 운영되고 있지만, 웹뷰 형식의 모바일 애플리케이션으로 확장하여 더 많은 사용자를 확보할 계획이에요. 또한 사용자 접근성을 높이기 위한 다양한 최적화 작업을 진행하려고 합니다. 현재 저희 서비스는 구글에서는 검색이 가능하지만 네이버에서는 사이트 등록을 해주지 않아서 검색이 되지 않습니다. 그래서 네이버에 사이트 등록을 진행하고, 추가로 프론트에서는 그에 맞는 SEO개선 작업을 진행할 예정입니다.
📌 수익화 모델 모색
현재까지 서비스 운영에 필요한 마케팅 비용, 서버 비용 등을 팀원들의 사비로 충당하며 운영해왔어요. 하지만 앞으로 사용자가 늘어날 것을 대비해 서비스를 지속적으로 운영할 수 있는 수익 모델을 고민해보기로 했습니다. 그 방안으로는 광고, 제휴, 구독 모델 등 다양한 가능성을 열어두고 현재도 계속해서 논의중입니다.
☁️ 구름톤 제주도에서의 3박 4일, 그리고 소중한 인연들
🏁 구름톤을 시작하며


12월에는 제주도에서 열린 구름톤 해커톤에 참여했어요. 3박 4일 동안 단순히 코딩만 하는 것이 아니라, 디자인 시스템과 협업 방식에 대해 다시 한번 깊이 고민하는 시간이었어요.
해커톤에서는 디자인 시스템 강의뿐만 아니라, 구름톤 CEO님의 강의도 들을 수 있었는데, 그중 가장 기억에 남는 말이 하나 있어요.
"help보다 cowork를 추구 하라."
이 말이 인상적이었던 이유는, 많은 프로젝트에서 디자이너는 디자인만, 개발자는 개발만, 기획자는 기획만 하는 구조가 너무 당연하게 여겨지기 때문이에요. 하지만 해커톤에서 우리는 이 개념을 적용하려 노력했어요. 각자의 역할을 분업하는 것이 아니라, 모든 팀원이 ‘우리의 프로젝트’를 함께 만든다는 마음으로 임하는 것.
실제로 프로젝트를 진행하면서 디자이너와 개발자가 함께 프로토타입을 수정하고, 기획자가 사용자 흐름을 이해하며 UI 피드백을 주는 등 각자의 역할을 넘나들며 협업했어요. 그 덕분에 개발 속도도 빨라졌고, 팀의 유대감도 훨씬 높아졌던 것 같아요.
(디자인 시스템 관련해서 경험한 인사이트는 아래 포스팅에서 보실 수 있습니다.)
https://coding-ocean.tistory.com/116
구름톤 디자인 시스템 강의를 듣고나서 후기
☁️ 개요구름톤 12기에 참가하며 구름의 디자인 시스템 체계를 구축하는데 기여하신 제로님께 디자인 시스템 강의를 들을 기회가 있었습니다. 이 세션을 통해 구름 서비스의 디자인 시스템 설
coding-ocean.tistory.com
👵 제주와 육지를 연결하는 노인 전용 대화 서비스

이번 해커톤의 주제는 "제주도 + 클라우드 + 고령화"였어요. 우리는 그중에서도 고령화에 가장 집중하기로 했어요. 고령화 사회가 가속화되면서, 노인 인구의 외로움이 심각한 사회 문제로 떠오르고 있고 이를 해결하기 위해, 우리는 노인을 타겟으로 한 TTS(STT)를 활용한 노인 전용 랜덤 대화 서비스를 개발했습니다.
🌊 서비스 핵심 기능
✔️ TTS/STT(음성-텍스트 변환) → 터치가 익숙하지 않은 노인들도 쉽게 사용할 수 있도록 음성 기반 UI 제공
✔️ 제주와 육지의 노인들을 랜덤 매칭 → 같은 세대지만 서로 다른 지역에서 살아온 사람들이 대화할 수 있도록 매칭
✔️ 전보를 활용한 메시지 시스템 → ‘전보를 보내는’ 형식으로 친숙한 경험 제공
이 서비스를 통해 노인들이 서로 대화하며 외로움을 해소하고, 세대 간 이해를 돕는 창구가 되길 바랐습니다. 개발 완성도는 실제 동작하는 MVP까지 구현할 수 있었어요.
👉 프로젝트 결과물 보러가기
https://ka5f8cf89841ea.user-app.krampoline.com/
전보바당 🌊
ka5f8cf89841ea.user-app.krampoline.com
비록 개발 완성도는 다른 팀들에 비해 높았지만, 해커톤에서 획기적인 서비스 아이디어가 중요한 평가 요소였던 만큼, 우리는 기획적인 부분에서 높은 점수를 받지는 못했습니다.
우리는 로고, 디자인 요소, 버튼의 위치 등 작은 단위의 작업에 너무 집중했던 반면, 해커톤에서는 혁신적이고 사용 가능한 서비스 아이디어가 중요한 평가 요소였습니다. 또한, 우리 팀원들 중 해커톤 경험이 있는 사람이 없어서, 해커톤 특유의 진행 방식과 평가 기준을 잘 이해하지 못했던 것도 아쉬운 부분이었어요.
하지만 이런 시행착오도 배움의 과정이라고 생각합니다. 다음번에는 기획 단계에서 더 큰 그림을 먼저 고민하고, 핵심 가치에 집중하는 방식으로 접근하면 더 좋은 결과를 얻을 수 있을 것 같아요.

🎁 구름톤에서 얻은 것들
아쉬운 점도 있었지만, 이번 구름톤 해커톤을 통해 다양한 직군과 협업하는 경험을 쌓았고, 실질적인 프로덕트를 만들어 보는 값진 시간을 보낼 수 있었습니다.
제주도라는 환경에서 밤을 새우며 프로젝트를 만들었던 순간들, 그리고 그 와중에 잠깐잠깐 힐링했던 순간들이 참 기억에 남아요. 하지만 무엇보다 이번 해커톤에서 가장 소중했던 건 함께한 팀원들이었어요.

우리 팀의 멋쟁이, 주드, 나미, 수 🫶
우리 팀원들이 서로의 역할을 넘어서 협업하는 과정에서 Coworking의 진짜 의미를 체감할 수 있었습니다. 이 소중한 인연을 만나 함께 고민하고, 부딪히고, 성장할 수 있었던 시간들을 기억하며 기회가 된다면 다음 해커톤에도 꼭 다시 도전하고 싶습니다! 💪
🎨 2025년 목표
1️⃣ 자기계발 및 외부 활동
작년 한 해 동안 정말 많은 걸 배웠지만, 아직 갈 길이 멀다고 느꼈어요. 개발이라는 분야는 하루가 다르게 변하고 있고, 도태되지 않으려면 계속해서 배우고, 경험하고, 적용하는 과정이 필수라고 생각합니다. 그래서 올해는 더 깊이 있는 학습과 협업 경험을 쌓는 데 집중하려고 합니다.
✅ 길벗 26차 리뷰어 활동
단순히 책을 읽는 걸 넘어서, 기술 서적을 비판적으로 바라보며 내 것으로 만들기. 개발 관련 서적을 리뷰하면서, 단순히 ‘좋다’ ‘나쁘다’를 떠나, 어떤 내용을 어떻게 내 개발 습관에 적용할 수 있을지 고민해 보려고 해요.
✅ 전월세 대출 프로젝트 고도화
초기에 목표했던 금융 서비스를 더 직관적이고 유용하게 만드는 작업을 지속적으로 진행할 예정이에요. 사용자 데이터를 더 면밀히 분석하고, 더 많은 사람들이 실질적으로 사용할 수 있도록 개선하는 것이 목표입니다.
✅ 리액트 딥다이브 북스터디 참여
React를 사용해서 개발을 많이 하지만, 막상 깊게 들어가 보면 놓치는 부분이 많다는 걸 느껴서 이번 스터디에서는 Fiber 아키텍처, 렌더링 최적화, 상태 관리 기법 등 깊이 있는 부분까지 탐구하면서 실무 적용 능력을 키우려고 합니다.
✅ 맨삼딱(맨땅에 삽질 딱밤) 수강
코드만 짜는 개발자가 아니라, 실제 문제를 해결하는 개발자가 되고 싶어요. 맨삼딱을 통해 빠른 프로토타이핑, MVP 제작, 시장 반응 테스트까지 실전 경험을 쌓는 게 목표입니다.
2️⃣ 주짓수
작년에는 무릎 부상과 개인적인 이슈로 주짓수를 거의 못했는데, 올해는 다시 제대로 해보려고 해요. (햇수로는 3년 차이지만, 솔직히 실력은 아직 부족하다는...😂) 주짓수가 단순한 운동이 아니라, 상황을 판단하고 문제를 해결하는 과정이라는 점에서 재미를 느꼈던 것 같아요. 상대의 움직임을 예측하고, 한 수 앞을 계속 생각하며 공격과 방어를 조합하는 과정이 개발과 닮아 있다는 점도 흥미로웠어요. "이 사람의 다음 동작은 뭘까?" , "내가 여기서 이 기술을 쓰면 상대는 어떻게 반응할까?" 이런 사고방식이 개발할 때도 도움이 된다고 생각해요. "이 로직이 실행되면, 그다음엔 어떤 문제가 발생할까?", "이 기능이 추가되면, 사용자 경험에 어떤 영향을 미칠까?" 하는 식으로요.
그래서 올해는 좀 더 꾸준히 수련해서, 건강한 신체, 맑은 정신!으로 기술적으로나 체력적으로 한 단계 성장하는 한 해를 만들려고 합니다.
3️⃣ 투자
작년 주식 투자에 처참히 실패😭를 하고 손 털고 다시 심기일전해서 코인 투자와 적금을 병행하고 있어요.현재는 5년 정도의 장기 목표 플랜을 세워서 적금형 투자를 해보려고 합니다.
... 하.. 내 예수금 돌려도... 시바이누 코인 떡상 가즈아아ㅏ!!!

물론 이번에는 감정에 휘둘리지 않고,
✅ 자산을 관리하는 습관을 기르기
✅ 리스크를 분산하면서 꾸준히 운영하기
✅ 무리한 베팅보다는 장기적인 관점으로 접근하기
를 목표로 하고 있습니다. "돈을 잃어도 경험은 남는다!"라는 마인드로, 이번에는 좀 더 체계적인 투자 습관을 길러보려고 해요.
🌅 마무리
2024년은 그 어느 때보다 ‘나 자신에게 집중한 해’였던 것 같아요. 때론 두렵고 힘든 순간들도 많았지만, 그 과정에서 많은 것을 배우고 성장할 수 있었습니다. 돌아보니, 올해 여러가지 활동에 참여하면서 새롭게 만나게 된 인연이 120명이 넘는 것 같아요. 이 정도로 새로운 사람들을 만날 기회가 또 있을까 싶을 정도로, 다양한 사람들과 이야기를 나누고, 협업하며 많은 걸 배웠어요.
그리고 그 과정에서 저에 대해서도 많이 돌아보게 되었는데, 나는 꽤나 도전을 좋아하는 사람이고, 단순히 도전 자체가 좋은 게 아니라 그 과정을 통해 성장하는 데서 즐거움을 느끼는 사람이라는 걸 깨달았습니다.
어떤 책에서 “동기부여는 결핍에서 온다”라는 문장을 본 적이 있는데, 이 말참 와닿았어요. 가만히 생각해보니, 제 삶에도 그대로 적용되는 말이더라고요. 만약 내가 이미 완벽한 사람이라고 생각했다면, 지금 이 자리에서 그냥 만족하며 살았을 것 같아요. 하지만 ‘더 잘하고 싶다’는 결핍이 저를 움직이게 만들고, 성장하게 만드는 원동력이 되어준다고 생각해요.
당연히, 도전에는 항상 성공이 따르는 것은 아니에요. 과정속에서 수많은 실패를 마주치겠지만 그 과정을 통해 저를 더 단단한 사람으로 만들어 줄 것이라고 생각해요. 물론 비즈니스 차원에서는 반드시 성공해야 하는 도전도 있겠지만, 그 성공을 위해서는 많은 시행착오를 겪어야 하고, 그러기에는 많은 경험을 쌓아야 한다고 생각해요. 그리고 이런 성공과 실패 경험들이 앞으로 더 나아가는 데 큰 밑거름이 될 거라고 믿어요.
앞으로는 프론트엔드 개발자로서 충실히 업무 수행을 하겠지만 더 먼 미래에는 단순히 프론트엔드 개발에 국한되지 않고, 더 다양한 분야로 진출해서 시스템 전반을 다루는 PM 직무를 맡아 더 큰 그림을 그려보고 싶기도 하네요. 기술적인 성장을 넘어서, "어떤 서비스가 사용자에게 더 좋은 경험을 줄 수 있을까?","어떤 문제를 해결하는 것이 정말 가치 있는 일일까?" 이런 고민들을 더 깊게 해보는 사람이 되고 싶어요.

'회고' 카테고리의 다른 글
| [길벗 26차 개발자 리뷰어] 그림으로 이해하는 시스템 설계 (1) | 2025.02.05 |
|---|---|
| 구름톤 디자인 시스템 강의를 듣고나서 후기 (2) | 2024.12.27 |
| React 환경에서 NICEPAY 결제 모듈 연동하기 (0) | 2024.11.17 |
| Storybook을 활용하여 디자인 시스템 구축하기(React + Yarn berry) (8) | 2024.10.22 |
| 회사 홈페이지 리뉴얼 회고 (10) | 2024.09.10 |
- Total
- Today
- Yesterday
- eventListner
- 결제기능
- 레포지토리패턴
- 시스템설계
- JWT토큰
- vue.js3
- focus와blur
- 항해플러스프론트엔드
- react
- http
- store.js
- 알고리즘
- 그림으로 이해하는 시스템 설계
- 개발자
- 항해플러스후기
- Vue.js
- 더미데이터
- event종류
- 항해솔직후기
- 구름톤
- vue3
- React18v
- 로그인 인증
- 회고
- Repository pattern
- props
- 디자인시스템
- 프로덕트설계
- vite
- 이벤트리스너
| 일 | 월 | 화 | 수 | 목 | 금 | 토 |
|---|---|---|---|---|---|---|
| 1 | ||||||
| 2 | 3 | 4 | 5 | 6 | 7 | 8 |
| 9 | 10 | 11 | 12 | 13 | 14 | 15 |
| 16 | 17 | 18 | 19 | 20 | 21 | 22 |
| 23 | 24 | 25 | 26 | 27 | 28 | 29 |
| 30 |